FullPips a écrit :Je suis le 1er investisseur !
Certainement un record de vitesse pour un investisseur tiers autre que le trader lui-même.
Darwinex Darwin XXR
Modérateur : Administrateurs
Re: Darwinex Darwin XXR
Re: Darwinex Darwin XXR
Surprenante introduction de l'XXR couplée à ma stratégie EAofTEN10 toujours sur les chapeaux de roue.
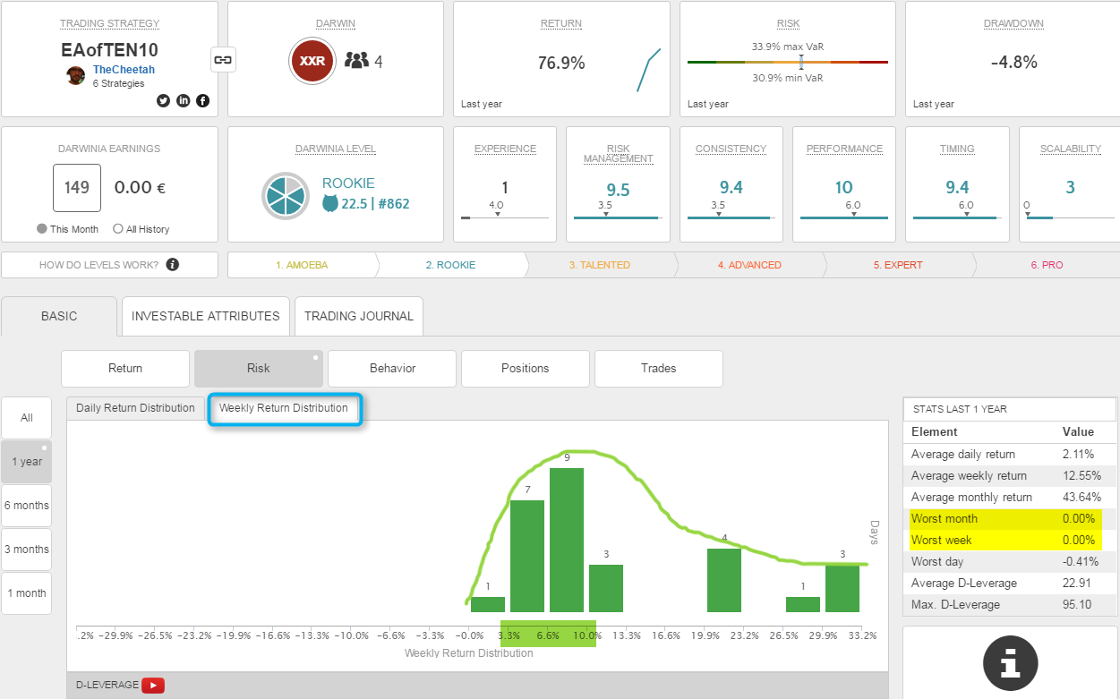
Ci-dessous le retour de la distribution hebdomadaire:
Mais profitons au jour le jour et vivons cette EC comme le vit mon expert advisor, insouciant. Ne dit-on pas d'ailleurs "Bienheureux les insouciants". Haha.
Aujourd'hui c'est toujours du 92% de réussite sur plus de 90 trades avec un ratio moyen gain:perte > 1. Normal donc que les stats darwinesques soient perturbées.
Ci-dessous le retour de la distribution hebdomadaire:
J'ai peur d'être déçu par mon EC abîmée par, enfin, un jour peut-être, surement, lol, une semaine baissière.
Mais profitons au jour le jour et vivons cette EC comme le vit mon expert advisor, insouciant. Ne dit-on pas d'ailleurs "Bienheureux les insouciants". Haha.
Aujourd'hui c'est toujours du 92% de réussite sur plus de 90 trades avec un ratio moyen gain:perte > 1. Normal donc que les stats darwinesques soient perturbées.
Re: Darwinex Darwin XXR
C'est vrai que pour le moment, c'est parfait
Presque "trop" parfait
Je pige pas pourquoi le système te met une mauvaise note de 'Scalability'.
Tu restes rentable même dans la projection d'un slippage important, ce qui est plutôt rare.
De plus en pratique, tu es largement dans le vert (déjà + 0.17%) en ce qui concerne la "Divergence" en réel constatée sur mon portefeuille. En outre tes trades ne sont pas particulièrement exposés aux périodes de fortes volatilité.
Mystère et boule de gomme ?
En fait on s'en fou un peu, vue que cette note semble compter pour beurre.
Je pige pas pourquoi le système te met une mauvaise note de 'Scalability'.
Tu restes rentable même dans la projection d'un slippage important, ce qui est plutôt rare.
De plus en pratique, tu es largement dans le vert (déjà + 0.17%) en ce qui concerne la "Divergence" en réel constatée sur mon portefeuille. En outre tes trades ne sont pas particulièrement exposés aux périodes de fortes volatilité.
Mystère et boule de gomme ?
En fait on s'en fou un peu, vue que cette note semble compter pour beurre.
Re: Darwinex Darwin XXR
Oui Eric et je pense comprendre en comparant XXR (multi-devise) à RAY (un mono-devise).
Si les deux darwins restent positifs malgré une divergence de 2 pips (ce qui est énorme) fournissant un caractère très rassurant pour l'investisseur, pour Darwinex et son DWEX surement, la note faible du XXR provient à mon avis du trading de certaines paires en moindre volatilité.
Selon mon observation High Volatility = Meilleure note si divergence n'induit pas une contre-performance.
Mais voilà ce qui doit être retenu du côté investisseur pour XXR (comme pour RAY):
Après comme toi, je ne saisi pas tout dans cette mauvaise note attribuée à ce darwin performant alors que des darwins pourris en ont une meilleure, lol...c'est darwinesque tout ça ! Hihi
Si les deux darwins restent positifs malgré une divergence de 2 pips (ce qui est énorme) fournissant un caractère très rassurant pour l'investisseur, pour Darwinex et son DWEX surement, la note faible du XXR provient à mon avis du trading de certaines paires en moindre volatilité.
Selon mon observation High Volatility = Meilleure note si divergence n'induit pas une contre-performance.
Hors XXR accuse d'un trading en volatilité basse aussi, pas comme RAY qui est presque toujours en haute.
Mais voilà ce qui doit être retenu du côté investisseur pour XXR (comme pour RAY):
Une forte divergence négatives des trades jusqu'à 2 pips n'induit pas une performance négative sur les 95 trades passés.
Après comme toi, je ne saisi pas tout dans cette mauvaise note attribuée à ce darwin performant alors que des darwins pourris en ont une meilleure, lol...c'est darwinesque tout ça ! Hihi
Re: Darwinex Darwin XXR
J'ai cru comprendre (mais je peux me tromper) que tant qu'il n'y a pas beaucoup de suiveurs, pas beaucoup de slipage et tant qu'on a pas un haut level (Advanced / Expert), la note de Scalability n'importe pas et elle n'entrave en rien la montée de Level (Seuil de montée à zéro).
De ce fait, la note de scalabilité est très dégradée quand on dispose de peu de données (nombre de trades, niveau d'expérience, nombre de trades effectués par les suiveurs). C'est parce que dans ce contexte la note de scalibilité ne compte pas que Darwinex se permet de la dégrader parce que les données sont insuffisantes. Evidemment, Darwinex ne peut pas faire ça pour les autres métriques. Ce qui surprend, c'est que c'est donc la seule note qui bénéficie de cette politique.
Je pense qu'avec le temps, la note de scalabilité devrait fortement augmenter vu que le nombre de pips par trades est très bon.
De ce fait, la note de scalabilité est très dégradée quand on dispose de peu de données (nombre de trades, niveau d'expérience, nombre de trades effectués par les suiveurs). C'est parce que dans ce contexte la note de scalibilité ne compte pas que Darwinex se permet de la dégrader parce que les données sont insuffisantes. Evidemment, Darwinex ne peut pas faire ça pour les autres métriques. Ce qui surprend, c'est que c'est donc la seule note qui bénéficie de cette politique.
Je pense qu'avec le temps, la note de scalabilité devrait fortement augmenter vu que le nombre de pips par trades est très bon.
Les informations présentées ne peuvent être considérées ni comme un conseil en investissement, ni comme une recommandation d'investissement. Il s'agit de commentaires généraux sur les marchés et de raisonnements que l'on peut tenir à leur sujet.
Re: Darwinex Darwin XXR
Par contre, le troisième plus gros gagnant de darwinex nnztrading et son FTA voici une scalabilty quasi maximale (9,5/10) que l'on explique par ?
Ah ben, on l'explique brillamment par une performance qui chute du double de la perf initiale lors d'une divergence de 2 pips. LOL non mais faudra un jour m'expliquer. Nicolas de Darwinex ?
Bon, j'en reste là car ... Je m'énerve alors patience on aura les réponses.
Edit: posts croisés avec JEFF qui me donne un premier élément de réponse. Merci, comme d'hab j'allais dire
Mais la perf négative de FTA n'explique pas sa note scalability de 9.5 puisque justement s'il y avait divergence, les investisseurs seraient fortement biaisés. Cependant, comme ses trades sont en haute volatilité donc avec des échanges rapides et servis ça gomme ce fait très négatif. A suivre mais bof
Ah ben, on l'explique brillamment par une performance qui chute du double de la perf initiale lors d'une divergence de 2 pips. LOL non mais faudra un jour m'expliquer. Nicolas de Darwinex ?
Par contre, j'en reviens à remarquer que Darwinex semble insister sur le côté mono devise (ici EurUsd) ainsi que sur des trades en haute volatilité. Bon ça colle pas toujours ici à ce qu'imaginer puisque haute volatilité + divergence 2 pips = lourde chute de la performance à négative ici à l'inverse totale de XXR.
Bon, j'en reste là car ... Je m'énerve alors patience on aura les réponses.
Edit: posts croisés avec JEFF qui me donne un premier élément de réponse. Merci, comme d'hab j'allais dire
Re: Darwinex Darwin XXR
Oui, croisé (hihi).
FTA semble pour Darwinex un sorte de boulet qui met en évidence les failles de ses métriques.
Une scalabilité maximale (au prétexte que pour le moment les suiveurs ne sont pas slipés), mais qui ne tient aucun compte du pips moyen gagné, n'est pas très sérieux.
Certes pour le moment cela ne slip pas. Mais faible gain de pips moyen représente aussi un risque de scalabilité, qui peut s'avérer subitement dégradée (comme la performance d'ailleurs).
Darwinex révisera probablement ses notations suite à l'expérience acquise mais surtout lorsqu'il y aura de nombreux Darwins performants et disposant d'un historique conséquent. Cela va prendre des années, sauf à recevoir d'excellent historiques, ce qui n'est toujours pas le cas à ma connaissance.
D'autre part le processus de révision de la notation est lourd et perturbant. Je pense que d'un point de vue marketing et communication, ils ne peuvent pas se l'autoriser plus d'une fois par an.
Patience...
FTA semble pour Darwinex un sorte de boulet qui met en évidence les failles de ses métriques.
Une scalabilité maximale (au prétexte que pour le moment les suiveurs ne sont pas slipés), mais qui ne tient aucun compte du pips moyen gagné, n'est pas très sérieux.
Certes pour le moment cela ne slip pas. Mais faible gain de pips moyen représente aussi un risque de scalabilité, qui peut s'avérer subitement dégradée (comme la performance d'ailleurs).
Darwinex révisera probablement ses notations suite à l'expérience acquise mais surtout lorsqu'il y aura de nombreux Darwins performants et disposant d'un historique conséquent. Cela va prendre des années, sauf à recevoir d'excellent historiques, ce qui n'est toujours pas le cas à ma connaissance.
D'autre part le processus de révision de la notation est lourd et perturbant. Je pense que d'un point de vue marketing et communication, ils ne peuvent pas se l'autoriser plus d'une fois par an.
Patience...
Les informations présentées ne peuvent être considérées ni comme un conseil en investissement, ni comme une recommandation d'investissement. Il s'agit de commentaires généraux sur les marchés et de raisonnements que l'on peut tenir à leur sujet.
Re: Darwinex Darwin XXR
Dans un premier temps, il faut rappeler que l'onglet Scalability correspond à une projection théorique du scénario du pire cas, soit un slippage systématique à chaque ordre de +0.5 à 2, excluant tout type de divergence positive.
Aussi utile et précis que soit cet outil, ce n'est donc pas forcément représentatif du slippage réel de la stratégie, qui lui ne peut être mesuré qu'en temps réel, en déployant des capitaux plus importants sur les DARWINs associés. La Compétition DarwinIA sert également à cela!
L'investisseur lui, possède cette information en temps réel sur son terminal.
Concernant XXR vs. FTA, voici mon analyse, qui vaut ce qu'elle vaut... mais là voilà!
1- XXR n'a pas encore assez de recul pour comparer sa scalabilité en terme de performance % avec FTA.
Certes XXR est positif avec une divergence 2 pips, mais il n'a encore subit aucun DD ou période de stagnation! En effet, la divergence devient particulièrement intéressante à observer sur le long-terme:
- Quand [stratégie] négocie pour stagner, la divergence continue de s'amplifier à chaque trade. Si bien que quand le trader va dépasser don dernier +haut sur [stratégie], ce ne sera pas encore le cas sur [strat+2pip].
- Quand une [stratégie] négocie pour perdre, la divergence aggrave sa perte de performance %, et [stratégie] devra fournir quasi 2x plus de perf. pour que [strat+2pip] puisse remonter sur son dernier +haut. (et encore... seulement si cette remontée s'établit sur un nombre de trades équivalent, pris dans les même conditions)
2-

Paramètres XXR:
- 10 paires dont +5 à spread volatile et +- importants à la base
- Heures de "liquidité hazardeuse"
- P&L ciblé de moins de 10 pts (en moyenne)
Ces 3 facteurs, plus encore associés, tendent clairement vers un manque de scalability/liquidité au cas où des capitaux plus importants venaient à être demandés "au marché". Egalement, les cibles très courtes rendent la moindre variation significative.
Paramètres FTA:
- 1 paire (la plus liquide)
- Heures les plus liquides
- P&L ciblé de 40 pts (en moyenne)
Ces 3 facteurs, plus encore associés, tendant clairement vers un accès facilité à la liquidité et donc à une meilleur scalability. Egalement, les écarts de 40 pts de moyenne favorisent l'absorption des "petits écarts de marché".
En conséquence de ces paramètres, et on le voit très bien sur le graph, certes la stratégie XXR est positive en performance % (car elle n'a pas encore subit de phase prolongée de stagnation/perte), mais le delta entre entre la perf. de [stratégie] et la perf. de [strat+2pip] est énorme en comparaison de FTA, sur une séquence excluant le temps mais comprenant env. le même nombre de trades.
Une seule perte de 5% s'établissant sur une période d'environ 2 semaines (conservant la même fréquence de trades) ferait passer XXR, qui pourtant serait gagnant de + 70%, en territoire négatif sur [strat+2pip].
Une fourmi soulevant 40 fois son poids, en proportion, est bien plus performante qu'un éléphant, mais en absolu, la fourmi ne pourra jamais soulever autant que l'éléphant.
C'est la raison pour laquelle c'est un facteur qui, même si pas noté dans les premier stades par Darwinex, me paraît être la pierre angulaire d'une stratégie "distribuable".
Pour finir:
Vous vous rappelez peut_être qu'en début d'année l'IA Expérience et Performance ont été recalculés.
C'est au tour de Consistency et Scalability de se refaire une santé, et très (très) bientôt!!
(perso j'ai très hâte de voir le nouveau Consistency, j'espère qu'il pourra et m'aider un peu ce coup-ci!)
Bonne semaine à tous!!
Aussi utile et précis que soit cet outil, ce n'est donc pas forcément représentatif du slippage réel de la stratégie, qui lui ne peut être mesuré qu'en temps réel, en déployant des capitaux plus importants sur les DARWINs associés. La Compétition DarwinIA sert également à cela!
L'investisseur lui, possède cette information en temps réel sur son terminal.
Concernant XXR vs. FTA, voici mon analyse, qui vaut ce qu'elle vaut... mais là voilà!
1- XXR n'a pas encore assez de recul pour comparer sa scalabilité en terme de performance % avec FTA.
Certes XXR est positif avec une divergence 2 pips, mais il n'a encore subit aucun DD ou période de stagnation! En effet, la divergence devient particulièrement intéressante à observer sur le long-terme:
- Quand [stratégie] négocie pour stagner, la divergence continue de s'amplifier à chaque trade. Si bien que quand le trader va dépasser don dernier +haut sur [stratégie], ce ne sera pas encore le cas sur [strat+2pip].
- Quand une [stratégie] négocie pour perdre, la divergence aggrave sa perte de performance %, et [stratégie] devra fournir quasi 2x plus de perf. pour que [strat+2pip] puisse remonter sur son dernier +haut. (et encore... seulement si cette remontée s'établit sur un nombre de trades équivalent, pris dans les même conditions)
2-
Paramètres XXR:
- 10 paires dont +5 à spread volatile et +- importants à la base
- Heures de "liquidité hazardeuse"
- P&L ciblé de moins de 10 pts (en moyenne)
Ces 3 facteurs, plus encore associés, tendent clairement vers un manque de scalability/liquidité au cas où des capitaux plus importants venaient à être demandés "au marché". Egalement, les cibles très courtes rendent la moindre variation significative.
Paramètres FTA:
- 1 paire (la plus liquide)
- Heures les plus liquides
- P&L ciblé de 40 pts (en moyenne)
Ces 3 facteurs, plus encore associés, tendant clairement vers un accès facilité à la liquidité et donc à une meilleur scalability. Egalement, les écarts de 40 pts de moyenne favorisent l'absorption des "petits écarts de marché".
En conséquence de ces paramètres, et on le voit très bien sur le graph, certes la stratégie XXR est positive en performance % (car elle n'a pas encore subit de phase prolongée de stagnation/perte), mais le delta entre entre la perf. de [stratégie] et la perf. de [strat+2pip] est énorme en comparaison de FTA, sur une séquence excluant le temps mais comprenant env. le même nombre de trades.
Une seule perte de 5% s'établissant sur une période d'environ 2 semaines (conservant la même fréquence de trades) ferait passer XXR, qui pourtant serait gagnant de + 70%, en territoire négatif sur [strat+2pip].
Une fourmi soulevant 40 fois son poids, en proportion, est bien plus performante qu'un éléphant, mais en absolu, la fourmi ne pourra jamais soulever autant que l'éléphant.
C'est la raison pour laquelle c'est un facteur qui, même si pas noté dans les premier stades par Darwinex, me paraît être la pierre angulaire d'une stratégie "distribuable".
Pour finir:
Vous vous rappelez peut_être qu'en début d'année l'IA Expérience et Performance ont été recalculés.
C'est au tour de Consistency et Scalability de se refaire une santé, et très (très) bientôt!!
Bonne semaine à tous!!
Re: Darwinex Darwin XXR
Bonjour à tous et à toutes,
Une bien belle analyse comparative Nicolas qui rejoint mon sentiment sur le côté mono devise liquide jouant un rôle primordial dans la Scalability.
Après en nombre de trades, XXR est déjà presque à 100 soit pas loin de FTA sur la période même si le style de sa strat est swing alors que la mienne est sur l'horizon intraday.
Ce que je regrette est de voir la note de scalability de FTA toujours haute et ce, dès le départ de sa stratégie pourtant catastrophique et ceci comment l'expliquer ?
Au final j'ai compris le principe de base de Darwinex dans la notation algorithmique, merci Nicolas même si des zones d'ombre restent présentes.
Bon je vais me concentrer sur le darwin XXR ici et parlerai des autres sur la file généraliste.
D'ailleurs je remet un petit visuel dynamique de la perf du EAofTEN10 qui a frappé fort dès l'ouverture ce dimanche (23h gmt+1) sur EurUsd notamment: A moins que les arbres puissent monter jusqu'aux cieux, mon algo est une autoroute ... pour l'enfer ? J'aurai du peut-être le baptiser EAof666, the number of the beast. Hihi
Pour le moment tout va bien et le temps passe et les trades ne trépassent (100ème trades aujourd'hui).
Une bien belle analyse comparative Nicolas qui rejoint mon sentiment sur le côté mono devise liquide jouant un rôle primordial dans la Scalability.
Après en nombre de trades, XXR est déjà presque à 100 soit pas loin de FTA sur la période même si le style de sa strat est swing alors que la mienne est sur l'horizon intraday.
Ce que je regrette est de voir la note de scalability de FTA toujours haute et ce, dès le départ de sa stratégie pourtant catastrophique et ceci comment l'expliquer ?
Comment expliquer un point qui me choque beaucoup, concernant le pionnier et groupe leader FTA, au niveau de l'impact ultra négatif de seulement 2 pips de divergence sur une stratégie swing qui dépasse 40 pips de gain moyen.
Au final j'ai compris le principe de base de Darwinex dans la notation algorithmique, merci Nicolas même si des zones d'ombre restent présentes.
Bon je vais me concentrer sur le darwin XXR ici et parlerai des autres sur la file généraliste.
D'ailleurs je remet un petit visuel dynamique de la perf du EAofTEN10 qui a frappé fort dès l'ouverture ce dimanche (23h gmt+1) sur EurUsd notamment: A moins que les arbres puissent monter jusqu'aux cieux, mon algo est une autoroute ... pour l'enfer ? J'aurai du peut-être le baptiser EAof666, the number of the beast. Hihi
Pour le moment tout va bien et le temps passe et les trades ne trépassent (100ème trades aujourd'hui).
Re: Darwinex Darwin XXR
Bonjour,
Ça y est, XXR a enfin repris figure humaine en ayant rencontré quelques jours en perte! Pas de pacte faustien finalement ?
Je suis curieux de voir comment ça va bouger les notes de Darwinex.
Bonne semaine à tous.
Ça y est, XXR a enfin repris figure humaine en ayant rencontré quelques jours en perte! Pas de pacte faustien finalement ?
Je suis curieux de voir comment ça va bouger les notes de Darwinex.
Bonne semaine à tous.
Les informations présentées ne peuvent être considérées ni comme un conseil en investissement, ni comme une recommandation d'investissement. Il s'agit de commentaires généraux sur les marchés et de raisonnements que l'on peut tenir à leur sujet.
Re: Darwinex Darwin XXR
J'ai assisté en direct aux sorties des positions de la strat uxxar2xxr et j'étais fou car sur deux paires tradées le sens était super pour atteindre l'objectif MAIS pas du "bon côté" de l'ask/bid. LolJeff719 a écrit :Bonjour,
Ça y est, XXR a enfin repris figure humaine en ayant rencontré quelques jours en perte! Pas de pacte faustien finalement ?![]()
Je suis curieux de voir comment ça va bouger les notes de Darwinex.
Bonne semaine à tous.
En cause, un spread de fou sur les deux paires tradées (gbpusd et eurgbp) dès l'ouverture et quasi continu jusqu'à une réduction qui m'a sorti sur ma condition. Bref, Darwinex a eu un spread très très large par rapport à de très nombreux autres brokers.
Plus de 6 pips en moyenne avec des pointes à 16-12-14 pour EurGbp.
Plus de 12 pips en moyenne avec un plateau de 17-20 pips pour GbpUsd.
Ma strat étant une chasseuse de spreads, elle fut servie mais jusqu'ici il y a toujours eu des retours pour sortir et dans le bon sens. Bon, c'était un Dimanche(21-23h Mt4 été) et je ne me plains pas car c'est le jour le plus volatile que j'observe depuis longtemps.
Après pas de souci car j'espérais cette perte journalière afin comme le dit Jeff de voir l'évolutions des notes car darwinex n'avait rien à se mettre sous la dent (100% de jours et de semaines gagnantes).
A noter et pour me faire mentir aussi que RAY a explosé en profitant d'un énorme gap d'ouverture sur le Loonie (usdcad) avec un spread de fou qui est venu suffisamment se gommer pour une très belle PV. En gros un spread d'open de 22 pips revenu à une moyenne de 5 pips permettant de prendre la pv.
Je noterai ici les changements sur XXR dès que je vois.
Re: Darwinex Darwin XXR
Doublon ci-dessous 
Dernière modification par uXXar le 26 avr. 2016, 08:34, modifié 2 fois.
Re: Darwinex Darwin XXR
Bonjour,Jeff719 a écrit :Bonjour,
Ça y est, XXR a enfin repris figure humaine en ayant rencontré quelques jours en perte! Pas de pacte faustien finalement ?![]()
Je suis curieux de voir comment ça va bouger les notes de Darwinex.
Bonne semaine à tous.
Ça y est, XXR a enfin repris son High Water Mark !
Content car ma stratégie n'aura mis que quelques jours pour remonter le Drawdown.
Drawdown qui aura permis autre que donner forme humaine à mon EC de gagner en Experience Hihi:
Chuter pour passer les niveaux plus rapidement, c'est tout un art ... que je ne maîtrise pas encore !
Nota: Le Darwin s'est fait mettre dans le vent mais bien comme il faut, par lenteur d’exécution (sa cotation) lors de l'ouverture de Dimanche où tout mes trades Uxxar2Xxr n'ont pas été répliqués. Je vois que cela pour expliquer l'écart et non une gestion de Darwinex via VaR ou autre. Alors Scalability ?
Re: Darwinex Darwin XXR
C'est fait ! XXR double RAY au darwinia de ce mois ! Le petit frère va donne du fil à retordre mais je vous parlerai bientôt du benjamin JZE porté par la technique de l'experience cumulée et son système new-spread... 
Mais demain, tout peut s'inverser. En tous cas, ces darwins restent scotchés au 100ème place vers la fin de mois, faute à un drawdown (recouvert pour XXR).
Re: Darwinex Darwin XXR
J'en suis surpris, j'en suis ravi: De la note de IA Timing de Uxxar2XXR !
J'ai ajouté 2 paires de plus voyant que l'EA et le Management acceptés de trader plus car ma peur était et est toujours de ne pas avoir de contrôle absolu sur le management du fait de ne pas savoir combien la strat va t-elle prendre de positions un même jour, sur un même instrument (bridé à 2 trades max) ET surtout durant le même temps ! Tout l'inverse de RAY qui est mono-actif (usdcad).
Au maxi, je sais que c'est donc 2 trades * 12 paires soit 24 trades !! Mais est-ce que ça va arriver un jour ? Depuis plusieurs semaines avec des conditions assez volatile, j'ai pas vu plus de 5 paires à la fois avec les corrélations connues.
Bref, je craignais donc un timing approximatif du fait de trader plusieurs paires à la fois, à l'inverse de RAY...mais il n'en fut rien puisque XXR en vient à dépasser son aîné.
Regardez moi ça !
Timing des entrées:
Uxxar2XXR est une belle surprise pour moi, c'est un goinfre de PVs, avec un risque supérieur à Uxxar2RAY et plus d'incertitudes du fait de trader bcp de paires en situations extrêmement volatile.
J'ai ajouté 2 paires de plus voyant que l'EA et le Management acceptés de trader plus car ma peur était et est toujours de ne pas avoir de contrôle absolu sur le management du fait de ne pas savoir combien la strat va t-elle prendre de positions un même jour, sur un même instrument (bridé à 2 trades max) ET surtout durant le même temps ! Tout l'inverse de RAY qui est mono-actif (usdcad).
Au maxi, je sais que c'est donc 2 trades * 12 paires soit 24 trades !! Mais est-ce que ça va arriver un jour ? Depuis plusieurs semaines avec des conditions assez volatile, j'ai pas vu plus de 5 paires à la fois avec les corrélations connues.
Bref, je craignais donc un timing approximatif du fait de trader plusieurs paires à la fois, à l'inverse de RAY...mais il n'en fut rien puisque XXR en vient à dépasser son aîné.
Regardez moi ça !
Timing des entrées:
Timing des sorties:
En regardant le troisième volet de IA Consistency, je suis encore exigeant en espérant réduire les passage en perte latente alors que le Timing d'entrée est superbe. Je pense avoir trouvé trois paires un peu plus laxistes GBPUSD, EURAUD et EURCAD. Je sais comment améliorer un peu encore l'entrée qui permettrait de moins aller vers le rouge latent. Bon, je suis vraiment exigeant sur ce coup.
Uxxar2XXR est une belle surprise pour moi, c'est un goinfre de PVs, avec un risque supérieur à Uxxar2RAY et plus d'incertitudes du fait de trader bcp de paires en situations extrêmement volatile.
Re: Darwinex Darwin XXR
Après la stratégie Uxxar2XXR, c'est au tour du Darwin XXR de recouvrir sa première marque haute (high water mark) après son maximum Drawdown de 7% !
Il aura fallu attendre 10 jours de trading pour que tout les investisseurs (5 à ce jour) soient en PV, large pour les deux premiers arrivés.
Re: Darwinex Darwin XXR
Ouille, claque au crash stop sur deux paires contenant le JPY (bank holidays). 
Allez on remonte le drawdown. Le temps au temps !
Re: Darwinex Darwin XXR
Je constate une inquiétante asymétrie entre la réplication des gains et des pertes entre la stratégie et le Darwin.uXXar a écrit :Ouille, claque au crash stop sur deux paires contenant le JPY (bank holidays).
Allez on remonte le drawdown. Le temps au temps !
Sur le Darwin, une perte de 7 % de la stratégie a effacé un gain de 14 % de la stratégie !
Re: Darwinex Darwin XXR
La strat a pris deux pertes à 100% max soit 2*600 pips rapidement sur un élan du JPY. Nul ne fait le Marché et il faut s'en satisfaire de pouvoir continuer de trader et laisser le temps de recouvrir les marques hautes.
Pour l'asymétrie, c'est peut-être explicable du fait des pertes qui étaient trop rares jusqu'à présent. Il faut laisser le temps à darwinex de mouliner les datas.
A suivre la réaction de la strat et les prochains trades. Mais bon, je ne lis pas une inquiétude du côté "trading" et laisse tourner Uxxar2XXR. J'ai cependant une part de responsabilité en ayant ajouter AudJpy (hier au crash) trop corrélé avec UsdJpy déjà présent !
Aussi, je demande conseil aux expérimentés: Selon vous, devrai-je supprimer les paires à corrélation trop forte présentes sur cette stratégie ?
Nicolas avait encouragé à créer autant de compte darwinex que d'instruments tradés j'ai cru comprendre.
J'attends vos conseils avisés. thx
Pour l'asymétrie, c'est peut-être explicable du fait des pertes qui étaient trop rares jusqu'à présent. Il faut laisser le temps à darwinex de mouliner les datas.
A suivre la réaction de la strat et les prochains trades. Mais bon, je ne lis pas une inquiétude du côté "trading" et laisse tourner Uxxar2XXR. J'ai cependant une part de responsabilité en ayant ajouter AudJpy (hier au crash) trop corrélé avec UsdJpy déjà présent !
Aussi, je demande conseil aux expérimentés: Selon vous, devrai-je supprimer les paires à corrélation trop forte présentes sur cette stratégie ?
En effet, si sur RAY j'ai la parfaite maîtrise du risque max du fait d'être mono actif (usdcad), sur XXR sa composition de 12 paires ne permet pas de savoir qui va trader en même temps.
Nicolas avait encouragé à créer autant de compte darwinex que d'instruments tradés j'ai cru comprendre.
J'attends vos conseils avisés. thx
Re: Darwinex Darwin XXR
Il y avait une personne qui était pret à t'aider mais il est plus là. 
Re: Darwinex Darwin XXR
Salut
Les conseilleurs n’étant définitivement pas les payeurs, je vais juste comparer a ce que je fais:
je suis moins investi dans les paires en EUR, USD et AUD.
Je le suis un peu dans NZD.
En gros, cela change selon les opportunités, mais en tout cas 8 pairs simultanés et pour moi un maximun, le plus souvent, en pratique, c'est 7. Voir moins. (5 en ce moment).
Les conseilleurs n’étant définitivement pas les payeurs, je vais juste comparer a ce que je fais:
je suis moins investi dans les paires en EUR, USD et AUD.
Je le suis un peu dans NZD.
En gros, cela change selon les opportunités, mais en tout cas 8 pairs simultanés et pour moi un maximun, le plus souvent, en pratique, c'est 7. Voir moins. (5 en ce moment).
Re: Darwinex Darwin XXR
Mon conseil, en relation avec l'exemple développé par Nicolas dans son dernier webi, 1 Darwin par paire et par stratégie !uXXar a écrit : En effet, si sur RAY j'ai la parfaite maîtrise du risque max du fait d'être mono actif (usdcad), sur XXR sa composition de 12 paires ne permet pas de savoir qui va trader en même temps.
Nicolas avait encouragé à créer autant de compte darwinex que d'instruments tradés j'ai cru comprendre.
J'attends vos conseils avisés. thx
Tu auras ainsi les métriques complètes pour chaque instrument, et l'investisseur pour composer lui-même son portefeuille au sein de tes produits.
Et j'en tire des conclusions identiques avec mon RSR. Faire un portefeuille de stratégies au sein même d'un Darwin, ce n'est pas l'idée du siècle. Cela crée une strate 'portefeuille' de trop.
Sinon pour la symétrie, il manque les métriques actualisées pour cette nuit. On pourra alors analyser plus finement.
Mais logiquement, vu que la perte est relativement symétrique contrairement aux gains, et que Darwinex t'a clôturé 10% de ton exposition, je suppose que le 'cerbère' rogne sur le petit coup de martingale que tu as sauf erreur mentionné à plusieurs reprises.
Re: Darwinex Darwin XXR
Oui aussi, merci MaPomme. Je vois en effet 4-5 paires qui se détachent sur XXR en termes de nombres de trades ce qui faciliterait le travail de Management. Cependant dois-je sacrifier les autres qui fournissent aussi du rendement ?
Selon moi, je trouve beaucoup d'avantage proposé par un trading mono paire (en automatique) comme celui de RAY, cependant en terme d'experience s'est limité. Alors je me tâte à créer 4-5 EAs mono-devise sur la base de Uxxar2ray.
J'attends vos avis. Merci
Selon moi, je trouve beaucoup d'avantage proposé par un trading mono paire (en automatique) comme celui de RAY, cependant en terme d'experience s'est limité. Alors je me tâte à créer 4-5 EAs mono-devise sur la base de Uxxar2ray.
J'attends vos avis. Merci
Re: Darwinex Darwin XXR
Merci Eric (post croisé), en effet je vais envisager de créer d'autres comptes mono-devise mais je dois confirmer la bonne tenue du management donc je vois tiendrai informé. En attendant XXR continuera de tourner en multi-devise le temps de rassembler tout vos critiques.FullPips a écrit :Mon conseil, en relation avec l'exemple de développé par Nicolas dans son dernier webi, 1 Darwin par paire et par stratégie !uXXar a écrit : En effet, si sur RAY j'ai la parfaite maîtrise du risque max du fait d'être mono actif (usdcad), sur XXR sa composition de 12 paires ne permet pas de savoir qui va trader en même temps.
Nicolas avait encouragé à créer autant de compte darwinex que d'instruments tradés j'ai cru comprendre.
J'attends vos conseils avisés. thx
Tu auras ainsi les métriques complètes pour chaque instrument, et l'investisseur pour composer lui-même son portefeuille au sein de tes produits.
Et j'en tire des conclusions identiques avec mon RSR. Faire un portefeuille de stratégies au sein même d'un Darwin, ce n'est pas l'idée du siècle. Cela crée une strate 'portefeuille' de trop.
Sinon pour la symétrie, il manque les métriques actualisées pour cette nuit. On pourra alors analyser plus finement.
Mais logiquement, vu que la perte est relativement symétrique contrairement aux gains, et que Darwinex t'a clôturé 10% de ton exposition, je suppose que le 'cerbère' rogne sur le petit coup de martingale que tu as sauf erreur mentionné à plusieurs reprises.
Pour la martingale au sens pur (c'est à dire prendre davantage de position lorsque l'on est en contre-sens du premier trade), ce n'est PAS LE CAS sur XXR qui prends autant de volume sur son second trade (2 trades max). Donc c'est deux niveaux connus et non une martingale stricte. Cela créé pourtant une petite moyenne à la perte mais je le vois pas comme cela.
Merci encore à chacun pour votre implication.



