Darwin PDC (Polyphasic Defense of Capital)

Venez découvrir ou nous faire partager des Analyses Techniques ou Fondamentales concernants les indices, des valeurs spécifiques, les Devises...

Modérateur : Administrateurs

Message
Auteur
Avatar de l’utilisateur
Pure Pip Producer
VideoBourse family
Messages : 1902
Inscription : 25 avr. 2016, 09:27

Darwin PDC (Polyphasic Defense of Capital)

#1 Message par Pure Pip Producer »

The Polyphasic Defense of Capital
Ou en français, « La Défense Polyphasique du Capital » (adaptée au Darwin Exchange).


Toute une théorie... ;)

Mais d'abord, il nous faut expliquer ce mot étrange et peut-être nouveau pour vous : Polyphasique

C'est assez simple, en fait. Poly (plusieurs) Phasique (phase) : Plusieurs Phases

Polyphasique selon le Larousse : Se dit d'un système physique formé de plusieurs phases.


Vous aurez donc aisément compris et déduit par vous-même, qu'il s'agit de Défendre le Capital mais en décomposant nos actions en plusieurs phases.

En l’occurrence, ces phases sont au nombre de 3.


Phase 1) La phase dite d'Extraction de Points Purs depuis un marché financier vers un compte de trading. Les points extraits, le sont ici, sans aucun artifice, aucun. Cette phase dure approximativement 33.3% du temps et commence généralement le 1er jour ouvrable de chaque mois calendaire, puis se termine lorsque la performance est comprise entre 3.5% et 5.0%, sur le Darwin PDC.

Phase 2) La phase dite de Hauts-Plateaux. Cela consiste, ici, à tout simplement stopper les opérations sur le compte de trading durant toute la période comprise entre le moment où la performance a été réalisé et le 1er jour ouvrable du mois calendaire suivant, la courbe d'équité dessinant ainsi un "Haut-Plateau". Cette phase dure approximativement 66.6% du temps et permet de calmer toutes les parties en prise avec le Darwin PDC, quelles qu'elles soient. Un avantage supplémentaire est qu’apparemment, les 1.2% de fees annuels sont alors divisés par 2 pour cause de Darwin "inactif" durant au moins 15 jours de suite. L'investisseur ne sera donc redevable que de 0.6% de fees annuels.

Phase 3) La phase dite du Positive Black Swan. Il s'agit, ici, d'attraper cet oiseau rare. Je n'en dit pas plus... certains auront compris. C'est à peu près faire l'exact inverse de ceux qui se retrouve sans StopLoss. A savoir, se retrouver sans TakeProfit et ce, jusqu'au vendredi soir à 22h59. Cette phase est généralement de l'ordre de 0.1% du temps.



Cette petite introduction faite, le Darwin PDC sera disponible à compter du Lundi 14 septembre 2020, sur le Darwin Exchange : www.darwinex.com/fr

D'autres informations seront prochainement détaillées prochainement, ici.

Il convient aussi de remercier Fullpips/Medialux/Eric, mais appelons le Fullpips. Il convient de le remercier d'avoir laisser son site https://darwins.pro/advanced-search/active-topics ouvert mais aussi de le remercier de m'avoir mis sur la voie du Pip Pur. En effet, c'est bel et bien lui qui m'a soufflé l'idée, il y plusieurs années de cela. Ce n'est que maintenant que je touche du doigt le Graal. Parce que, comme il le disait à l'époque (de mémoire), ça ne sert a rien de trader sur des fondations brinquebalantes, il faut extraire des pips purs sans aucun artifice, ni effet levier... et ce n'est qu'à ce prix que l'on devient "investissable". Que la route fût longue, mon cher Fullpips! Mais j'arrive ;)

En attend, vous pouvez cliquer sur la bannière, dans ma signature électronique, afin de déjà pouvoir jeter un œil sur le compte de trading par lequel sont extrait les points purs.

Bonne journée, Bon week-end et à lundi ;)

Pure Pip Producer

Twitter @PurePipProducer

Avatar de l’utilisateur
Pure Pip Producer
VideoBourse family
Messages : 1902
Inscription : 25 avr. 2016, 09:27

Re: Darwin PDC (Polyphasic Defense of Capital)

#2 Message par Pure Pip Producer »

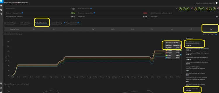
Nous voici à la veille de l'introduction du Darwin PDC sur le Darwin Exchange et il apparaît que les points purs soient très excellemment valorisés par l'algorithme de gestion du risque de Darwinex puisque nous serions sur du +12.45% lors du premier trimestre "pré-Darwin", comme nous pouvons le constater sur la section "Cp" de l'onglet "Attributs Investisseurs" :

https://www.darwinex.com/fr/account/D.159053#


predarwin.jpg



Nous serions donc sur une performance de :

Juillet : +4.46%
Août : +3.31%
Sept : +4.68%

Drawdown : -2.41%



En tous cas, la base est solide. Et donc, comme planifié en amont, Darwinex et leur algorithme de gestion du risque (Risk Manager) s'appuie sur cette base solide, que sont des points purs, pour propulser la performance du compte de trading sur le Darwin PDC d'un facteur de réplication d'environ x10.1, selon une première estimation...

Il apparaît aussi que le Darwin PDC aura une "Capacité" de gestion, sans distorsion ou perte de performance, de 3.66M€.

Tout cela reste à confirmer, demain lundi 14 septembre 2020, jour de L'I.P.O. du Darwin PDC sur le Darwin Exchange...

Avatar de l’utilisateur
Pure Pip Producer
VideoBourse family
Messages : 1902
Inscription : 25 avr. 2016, 09:27

Re: Darwin PDC (Polyphasic Defense of Capital)

#3 Message par Pure Pip Producer »

Voici le Darwin PDC (Actif Ultra Liquide régulé FCA UK) qui vient tout juste d'être listé, sur le Darwin Exchange.

Vous pouvez cliquer sur ma signature électronique, afin d'être redirigé vers la page officielle du Darwin, pour les personnes qui n'ont pas encore de compte ouvert chez Darwinex.

Il existe une page beaucoup plus fournie en statistiques en tous genres, pour les clients Darwinex, un fois qu'un compte est ouvert.



Le Drawdown est finalement de seulement-1.94% et ce, grâce à la gestion de l'algorithme de gestion du Risque de Darwinex!

Je détaillerais un peu plus de chose, dans un prochain post.

Bonne journée à toutes et tous ;)

Avatar de l’utilisateur
Pure Pip Producer
VideoBourse family
Messages : 1902
Inscription : 25 avr. 2016, 09:27

Re: Darwin PDC (Polyphasic Defense of Capital)

#4 Message par Pure Pip Producer »

Aujourd'hui nous allons discuter du biais cognitif qu'ont 99.9% de traders, celui de : moyenner à la baisse.

Et de pourquoi extraire des points purs d'un marché financier en pyramidant plutôt qu'en moyennant à la baisse, donne plus, beaucoup plus de gage de réussite, long terme.

Nous n'allons pas vraiment en discuter, je ne vais pas non plus faire un monologue sur le sujet. Je vais simplement vous montrer 2 images. Elles valent bien souvent plus que de longs discours...



Voici sur cette image comment Darwinex nous montre le Journal de Trading d'un trader qui ne fait que moyenner à la baisse, dès que le prix va contre lui :

Saved by Luck .jpg
Désolé, c'est anglais alors je traduis pour ceux qui ne parle pas la langue : "Saved, a first time" = "Sauvé, une première fois"




Voici maintenant comment Darwinex nous prouve par le Journal de Trading du Trader (en l'occurence, celui de Pure Pip Producer, votre serviteur :D ), qu'il ne s'autorise à prendre plus de risque, si et seulement si, le prix va dans son sens :

Pyramid.jpg

Traduction : "Nous ne comptons pas sur la chance, nous n'augmentons le Risque SEULEMENT quand le vent souffle en notre faveur... et SEULEMENT après avoir mis un Stop Loss à zéro sur le trade ouvert auparavant."


Chose impossible à faire lorsqu'un trader moyenne à la baisse car, évidemment, sa position est en perte latente et non pas en gain latent.

Conclusion : non-content de pyramider à la hausse, au lieu de moyenner à la baisse, le Darwin PDC, le fait de manière sécurisé et à lot constant donc, par voie de conséquence à risque constant. Sans compter que l'algorithme de Gestion du Risque de Darwinex veille au grain au cas où... ;)


Dans un prochain post, d'autres infos, parmi lesquelles je vous présenterais ma partenaire et associée Emanita qui m'aide grandement à gérer ce double Track-Record (compte de trading + Darwin) et nous vous dévoilerons aussi les sommes investis sur ces 2 comptes... (Elles seront de toutes manières affichées par Darwinex)

Car oui, nous serons, bien évidemment, investit sur le Darwin ("Skin in the game", comme dirait Nassim Nicholas Taleb ;) )

Avatar de l’utilisateur
Pure Pip Producer
VideoBourse family
Messages : 1902
Inscription : 25 avr. 2016, 09:27

Re: Darwin PDC (Polyphasic Defense of Capital)

#5 Message par Pure Pip Producer »

Bien le bonjour les vidéoboursiens ;)



Comme expliqué dans le post de présentation de ce topic, les opérations sur le compte de trading ne se font qu'à compter du 1er jour ouvrable de chaque mois calendaire, ce qui me laisse du temps libre pour analyser le marché, prendre le temps de parler de ce que je fais etc...

Il apparaît que je ne serais donc pas disponible durant la période où j'effectuerais les opérations de trading sur le marché des devises mais aussi durant une période de quelques jours avant d'effectuer ces dites opérations.

J'ai, en effet, besoin de m'éloigner un peu et de me mettre dans une bulle avant de pouvoir générer ce type de performance, un peu comme le ferait un sportif de haut-niveau avant une compétition importante. Je pratique alors surtout, la Métacognition... sorte de méditation mais d'un niveau supérieur. C'est très bénéfique.

C'est la raison pour laquelle, très prochainement, Emanita, une jeune femme de 28 ans, pleine d''avenir prometteur, sera présente sur les différents forums et autres réseaux sociaux, pour maintenir un lien moins distant que si j'avais dû m'absenter en étant seul dans cette aventure de production d'Alpha sur les marchés financiers.

Je ne suis donc pas seul dans cette aventure, et c'est bien heureux car sans cette personne, rien de tout cela ne serait possible.

Il est, en effet, extrêmement compliqué de devoir gérer 2 Track-Record et la VaR (Value at Risk) qui lie ces 2 Track-Record, en même temps. J'ai déjà échoué, à maintes reprises, car seul, cela crée une sorte de dissonance cognitive. A deux, cela est tout à fait gérable.

Emanita va donc ouvrir un profil sur Vidéobourse et sera présente sur ce fil de discussion.

Aussi, vous remarquerez que j'ai mis une mention en bas de ma signature électronique qui stipule ceci : "Je ne donne aucun conseil en investissement, je n'incite personne à tenter de faire ce que je fais, je montre simplement ce que moi je fais..."

Emanita en fera autant... car nous sommes là pour montrer ce que nous faisons sur les marchés financiers, et jamais Ô grand jamais, donner des conseils en investissement, ni inciter à faire ce que nous faisons. Chacun est libre et est maître de ses propres décisions en la matière et nous ne serions jamais être tenu pour responsable des pertes d'autrui.

Voilà, une fois ces mentions légales bien explicitées, comme le dit la loi, il n'en demeure pas moins que, comme nous faisons ça pour nous-mêmes, nous ne sommes pas bête à manger du foin au point que nous faisons ça pour perdre de l'argent. Il est plus qu'évident que nous faisons ça pour en gagner... :D

A ce propos, cela m'amène au point soulevé dans le post précédent.

Nos Fonds investis sont de 15 000$, repartis à environ, 1 tiers sur le compte de trading et 2 tiers sur le Darwin PDC.

Cela est affiché par Darwinex, aucun secret de ce coté-là.

Nous travaillons en US dollars car comme je dois "extraire" des "points purs" et que les cotations se font en US dollar, je suis obligé de travailler de cette manière : 1 point = 1 dollar.

Le monde est ainsi fait, je n'y peux pas grand chose. L'hégémonie du dollar sur les marchés financiers ne date pas d'hier et n'est apparemment pas prête de s’arrêter. Mais ça, c'est encore une autre histoire ;)





Aussi, nous souhaitons la bienvenue à bord à nos 2 premiers investisseurs.

Car comme vous pouvez le constater en cliquant sur la bannière dans ma signature électronique, il y a 3 investisseurs! 2 nouveaux + 1 qui est nous-même, en fait ;)


Sur ce, bonne journée à toutes et tous!

Avatar de l’utilisateur
Pure Pip Producer
VideoBourse family
Messages : 1902
Inscription : 25 avr. 2016, 09:27

Re: Darwin PDC (Polyphasic Defense of Capital)

#6 Message par Pure Pip Producer »

Salutations :D ,



aujourd'hui, juste un petit mot afin de confirmer, pour ceux qui se le demandent, que l'extraction de points purs (Extraction de points purs = sans moyenner à la baisse, sans utiliser d'effet de levier (je reviendrais là-dessus), à lot constant et à risque constant), est basée sur une source de savoir et d'expérience de 5 années de recherche et développement.

En fait, pour faire simple, j'ai 10 ans d'expérience en trading dont 5 années (les 5 dernières), en recherche de production de points purs.

La Stratégie Globale étant la Défense Polyphasique du Capital (principalement contre l'inflation, mais pas que...), il n'en demeure pas moins que la stratégie technique de trading est l'extraction de points purs depuis un marché financier vers un compte de trading. Un peu comme des poupées russes, il y a une stratégie à l'intérieur de la stratégie.

Cela pour signifier qu'à l'inverse des autres stratégies qui, pour la plupart, ne sont en rien reproductibles à long terme, la stratégie d'extraire des points purs et les faire valoriser par un algorithme de Gestion du Risque labellisé Darwinex (Broker et Asset Manager régulé FCA), est reproductible à l'infini, étant donné qu'elle est basée sur un savoir-faire acquit et dont personne n'est au jour d'aujourd'hui capable de s'approcher... Ce qui en retour protège cet avantage technique et tactique afin d'en conserver le profit de manière quasi monopolistique.

En d'autre terme, disons plus simple, c'est pas demain la veille qu'on pourra reproduire ce type de performance. Loin de moi l'idée d'être arrogant sur le fait de dire ça, c'est simplement que le travail à fournir en amont pour produire des pips purs, avec une régularité ahurissante pour le commun des mortels (et même pour ceux qui sont déjà sensibilisés aux marchés financiers d'ailleurs), est tellement énorme, que peu de personne n'ose s'aventurer dans ce chemin... Nous l'avons fait et ça a payé. Tant mieux pour nous... mais pas seulement pour nous, puisque dorénavant, nos investisseurs peuvent aussi en tirer profit via le Darwin PDC.

Nous gardons cependant les pieds sur Terre... et à chaque début de mois, la performance, même devenue désormais plus facile qu'auparavant, doit être réalisée avec le même sérieux et la même constance que celles des toutes premières fois où nous l'avons réussi.

Aussi, même si nous avons préféré commencer depuis un Track-Record vierge, mes 2 années (vérifiables) de Track-Record natifs chez Darwinex prouvent que d'échecs en échecs, le travail a finit par payer.


En conclusion : à la différence des stratégies basées sur une mode ou sur un marché en plein boom à l'instant "T" (comme par exemple, ces derniers mois, les marchés de l'Or et de l'Argent), la Défense Polyphasique du Capital a été, elle, pensé et conçu pour ne pas être corrélée à ce type de marché. Car, nous savons, toutes et tous, que quand la musique s’arrêtera, le type de stratégie basée sur "les marchés à la mode", s'effondreront. Elle perdront leur avantage... pour peu qu'elle en avait réellement un, en fait.



Dans les prochains posts, je continuerais de développer, tous les aspects et tous les avantages tactiques que nous avons accumulé, pendant toutes ces années, seuls dans notre coin... comme par exemple, la maîtrise du Time Drawdown (auquel personne ne semble prêter attention dans le monde des marchés financiers, lui préférant le Drawdown en pourcentage, ce qui occulte une partie très importante du problème et par voie de conséquence la recherche de sa solution) ou bien encore, la construction mentale à bâtir, lors de la progression d'un Trader, consistant se convaincre qu'il n'a pas besoin d'investisseurs mais de plutôt monter sa stratégie et de forger son mental en se disant que ce sont bel et bien les investisseurs qui ont besoin de lui...



Sur ce, je vous souhaite une bonne journée :wink:

Avatar de l’utilisateur
Emanita
Membre actif
Messages : 11
Inscription : 16 sept. 2020, 11:39

Re: Darwin PDC (Polyphasic Defense of Capital)

#7 Message par Emanita »

Bonjour tout le monde,

Merci à Fabien de m'avoir acceptée.

Juste un petit post pour me présenter.

Je travaille avec Pure Pip Producer sur le Darwin PDC.
J'ai 28 ans et PPP m'a prit sous son aile il y a bientôt un an pour me former au monde du trading.
Aprés plusieurs mois d'apprentissage, nous nous sommes rendus compte de notre complémentarité et avons décidé de
s'embarquer dans le projet du Darwin PDC.
Comme il vous l'a indiqué plus haut, il est le trader et c'est lui qui réalisera chaque fois la performance.
Mon rôle se rapprochera plus de celui d'un Risk Manager.

En effet, notre but étant de produire des pips purs à lot constant chaque mois sur notre compte de trading,
il nous est inconcevable d'avoir une VaR qui ne répliquerait qu'à moitié la stratégie du compte principal.
C'est pour cela que chaque mois, je veillerais à maintenir une VaR stable pour m'assurer de la bonne réplication pour nos
investisseurs.

Je serais aussi présente pour répondre à vos questions lorsque PPP sera concentré sur la perfomance.

Au plaisir de vous lire prochainement,

Emanita.
Image
Je ne donne aucun conseil en investissement, je n'incite personne à tenter de faire ce que je fais, je montre simplement ce que moi je fais...

Avatar de l’utilisateur
Pure Pip Producer
VideoBourse family
Messages : 1902
Inscription : 25 avr. 2016, 09:27

Re: Darwin PDC (Polyphasic Defense of Capital)

#8 Message par Pure Pip Producer »

Salutations distinguées, :D

Aujourd'hui, je souhaite montrer que Darwinex possède désormais 2 pages bien différentes pour les Darwins. Une, pour ceux qui n'ont pas de compte Darwinex et une autre, pour ceux qui ont pris le temps d'ouvrir un compte chez eux (même sans y faire de dépôt).


Voici la page du Darwin PDC que les non-clients de Darwinex voient apparaître, lorsqu'il clic sur le widget, dans ma signature automatique (en bas de chaque post) :

page pdc.jpg
page pdc.jpg (87.06 Kio) Consulté 13248 fois

Il s'agit d'une page simplifiée (un peu trop à mon goût).


Et voici maintenant la page du Darwin PDC, pour ceux qui ont un compte Darwinex :


stats pdc.jpg



Les statistiques sont très fournies sur la page pour les clients Darwinex. Si ça ne tenait qu'à moi, je mettrais à disponibilité, la page fournies en statistiques à tout le monde! Clients Darwinex ou pas.

Mais bon, soit !

Ceci étant, j'ai pris soin de vous entourer/flécher, en jaune, sur la page des stats du Darwins PDC pour ceux qui ont déjà un compte chez Darwinex, l'endroit où se situe, les "Attributs Investisseurs". Ce sont, en fait, des sortes de notes que l'algorithme de gestion du risque de Darwinex donne au Trader et à la stratégie qu'il déploie.

Certaines sont vraiment très intéressantes et en disent beaucoup sur le type de trading appliqué.

Comme (Rs) pour Risk Stability ou bien encore (La) pour Loss Aversion.

Nous y reviendrons dans de prochains posts ;)



Bonne journée.

Trade safe !


PPP ;)

Avatar de l’utilisateur
Emanita
Membre actif
Messages : 11
Inscription : 16 sept. 2020, 11:39

Re: Darwin PDC (Polyphasic Defense of Capital)

#9 Message par Emanita »

Bonjour à tous,

Deux petites photos pour bien expliquer le point fort de notre stratégie.


pdc 1.jpg


Dans la première photo, il s'agit de notre compte de trading.
Nous pouvons constater que la courbe des gains se calque parfaitement sur celle des pips cumulés.
Nous arrivons à ce résultat car nous opérons à lot constant et à risque constant.


pdc 2.jpg


En revanche, sur la seconde, il apparait clairement que la stratégie est enfait une moyenne à la baisse. Plus la courbe des gains augmente et plus celle des pips diminue.
Le passé n'a cessé de démontrer que toutes les stratégies opérant de la sorte finissent par exploser en vol.

Je vous laisse le lien fxblue si vous souhaitez plus de détails.

https://www.fxblue.com/users/darwinpdc

A bientôt,

Emanita.
Image
Je ne donne aucun conseil en investissement, je n'incite personne à tenter de faire ce que je fais, je montre simplement ce que moi je fais...

fchevalier
Membre actif
Messages : 30
Inscription : 03 juil. 2020, 16:57

Re: Darwin PDC (Polyphasic Defense of Capital)

#10 Message par fchevalier »

Défense Polyphasique du Capital (principalement contre l'inflation, mais pas que...)
Je suis pas sûr que ce soit le meilleur moyen de défendre son capital en le laissant inactif sur un compte de trading les 2/3 du temps.... Faudrait pouvoir rajouter une stratégie pour ces moment-là, puisque si j’ai bien compris, ta stratégie n’est rentable qu’en début de mois.

Sinon, 2 mois d’historique et 10 jours tradés... Tu n’as pas un track record ou quelque chose d’antérieur ?

Avatar de l’utilisateur
Pure Pip Producer
VideoBourse family
Messages : 1902
Inscription : 25 avr. 2016, 09:27

Re: Darwin PDC (Polyphasic Defense of Capital)

#11 Message par Pure Pip Producer »

Bonjour, fchevalier, et merci pour votre participation à la discussion. Vous êtes le 1er! ;)

fchevalier a écrit : 20 sept. 2020, 13:31 Faudrait pouvoir rajouter une stratégie pour ces moment-là, puisque si j’ai bien compris, ta stratégie n’est rentable qu’en début de mois.
Je ne transfert mes "pips purs" chez Darwinex qu'en début de mois, afin que l'algorithme de gestion du risque de Darwinex les bonifies. Une fois qu'un trade se clôture dans la fourchette +3.5% ~ +5.0% (ou au-dessus de la moyenne de +3.5% annuelle), nous entrons alors dans une catégorie de traders déjà très au-dessus du lot. La catégorie de ceux qui font un rendement de +50% à l'année.

Nous considérons alors que notre objectif est atteint. A savoir, bâtir un track-record sérieux/solide qui, de plus, soit accessible aux investisseurs, avec une régulation FCA (UK), la Rolls Royce des régulations...

Nous considérons aussi que "Ne pas trader, c'est trader". C'est un choix volontaire qui si, on voulait vraiment rentrer dans les détails, me permettrais, effectivement, de développer des concepts comme, par exemple, la maîtrise de la vitesse de cadençage du système. Cette vitesse est calibrée pour avoir tous les mois calendaires dans le vert.

C'est un peu comme si Emanita et moi-même, nous roulions dans une Ferrari, une seule main sur le volant, l'autre bras accoudé sur la portière, fenêtre et capote ouverte, à 30 ou 40 kmh... tranquillement. Nous savons bien ce qu'il y a sous le capot. Nous savons bien qu'i nous suffit d'appuyer sur la pédale d'accélérateur pour faire rugir le moteur et laisser sur le carreau à peu près tout le monde... mais à quoi bon? Ceux qui roulent à fond tout le temps, on sensiblement plus de chance de finir dans le décor... Nous préférons rouler au pas. Nous utiliserons la puissance du moteur, si et seulement si, nous en avions besoin... En attendant, tant que nous sommes au-dessus de notre moyenne de +3.5% qui permet d'atteindre +50%/an, nous ne voyons pas l'intérêt d'accélérer le cadençage.

Soit dit en passant, Emanita et moi-même, nous connaissons les résultats post objectif 3.5% atteint. Ils sont toujours bien au-dessus de ça. Mais, une fois encore, ceci est notre réserve opérationnelle. Personnellement, si j'étais investisseur, je serais plutôt rassuré de savoir qu'il y en a une, de réserve opérationnelle... et que le système en garde sous le pied au cas où ;)

Pour continuer ma réponse à vos questions bien légitime, il faut savoir que, désormais, lorsqu'un client Darwinex ouvre un Compte Investisseur, il a la possibilité de choisir jusqu'au levier x3. Ce qui fait qu'il peut investir 3 fois plus que son capital. Par exemple, pour un dépôt de 1000€, le montant affiché en haut à gauche, dans le cas où il choisit le levier x3, sera de 3000€.

En d'autres termes, pour ceux qui veulent "accélérer par eux-mêmes", cela est tout à fait possible. Et là, la performance de +12.45% sur le Q3 de l'année 2020, se serait transformée en +37.35%. Cela augmente aussi le Drawdown, cela va sans le dire.

Mais, personnellement, nous ne préférons pas communiquer sur de tels performances... tout simplement parce qu'elles paraissent irréelles. Nous ressemblerions, alors, à ces pubs tapageuses qu'on voit fleurir partout sur internet et qui personnellement nous font honte.

Mais sachez que cela est possible avec :

1) Une production de points purs

2) L'algorithme de Darwinex qui les bonifies

3) L'utilisation du levier x3 par l'investisseur


N'oublions pas aussi qu'il nous sera possible d'attraper un Positive Black Swan, de temps à autres. C'est à dire un missile de +10/15% sur un seul trade. C'est l'inverse de ceux qui crashent leur compte. Le jour de leur crash, sera le jour de notre Positive Black Swan. Quand les "Fake Traders" enlèveront le Stoploss, nous enlèverons notre TakeProfit.




fchevalier a écrit : 20 sept. 2020, 13:31 Sinon, 2 mois d’historique et 10 jours tradés... Tu n’as pas un track record ou quelque chose d’antérieur ?
J'ai parlé un peu plus haut, dans un post, de mes différents échecs passés chez Darwinex (principalement à cause de la maitrise de la VaR, une vraie vacherie à maitriser).

Il suffit (pour ceux qui ont un compte Darwinex) d'aller sur mon profil PurePipProducer et de checker les "Darwins clos".

Ils sont aux nombre de 4 et forment 2 ans de Track-Record, les voici :


Darwin clos.jpg



(XRT +7.23%) + (CTA +6.95%) + (KIT +3.56%) + (EON -3.64%) = +14.1%


Pour un Drawdown max de : -10.89%


Ceci est consultable à loisir, mois par mois, en cliquant sur les "Darwins clos".

Désormais, la VaR est sous contrôle. C'est pour ça que nous sommes deux.

En espérant avoir répondu à la majorité de vos interrogations...

Sentez-vous libre de nous questionner, c'est ça qui fait avancer le débat...


EDIT : Je vous ai vouvoyé dans cette première réponse, mais promis on se tutoie dans les prochains ;)

Avatar de l’utilisateur
Pure Pip Producer
VideoBourse family
Messages : 1902
Inscription : 25 avr. 2016, 09:27

Re: Darwin PDC (Polyphasic Defense of Capital)

#12 Message par Pure Pip Producer »

Bien le bonjour,


aujourd'hui, il m'apparait important de dire que tous les Darwins (Darwin = Actif Financier), sur le Darwin Exchange (Place de marché où sont échangés les Darwins), sont gérés par l'algorithme de gestion du risque de Darwinex selon la même Value at Risk (VaR). Cette VaR est de 6.5%.

Elle est la même et est donc comparable, en tant qu'actif financier, à celle du S&P 500 !

Comme expliqué ici : https://coda.io/@darwinex/pivot/risk-benchmark-3

sp500.jpg

C'est la raison pour laquelle, chaque mois et chaque trimestre, nous prendrons le temps de comparer le Darwin PDC : https://www.darwinex.com/darwin/PDC à son benchmark le plus proche, le S&P 500.

Mais comme nous sommes français, nous le comparerons aussi au CAC 40.

Le Profit et le Drawdown de ces 3 actifs seront donc actualisés, sur ce fil de discussion, à la fin de chaque mois et à la fin de chaque trimestre.



Bonne journée ;)

Avatar de l’utilisateur
karim91
Professionnel certifié
Messages : 916
Inscription : 03 nov. 2008, 22:49

Re: Darwin PDC (Polyphasic Defense of Capital)

#13 Message par karim91 »

Hello Emanita, PPP, Fab et tout le monde, ça fait un bail!! :)

Comme certains d'entre vous le savent déjà, j'étais à Madrid ces 2 dernières année pour travailler dans la succursale espagnole sur un secteur plus large que France... j'ai donc raté pas mal de choses, notamment
- la naissance de groupe de télégram qui fournissent des signaux payants à des centaines voire des milliers de followers de façon totalement opaque, et disparaissent avec la caisse après avoir planté tout le monde,
- la chute de l'empire de l'affiliation sur Twitter et autres via des formations
- la refonte totale des sales chez les brokers depuis les réglementation ESMA et les coupe budgétaires - hypothèse personnelle- (je connais plus personne c'est abusé hahaha j'ai eu l'impression d'être un touriste dans mon propre pays/ marché pendant 6 mois). Le Covid n'a pas vraiment aidé non plus, quelle époque héhé!

Cela fait maintenant un bout de temps qu'Emanita et PPP travaillent sur ce projet.
Je vous souhaite donc à tous deux une grande réussite tout d'abord sur l'exchange, puis... éventuellement sous d'autres formes par la suite ;)

Une petite remarque,
Que la volatilité du DARWIN soit similaire à celle du S&P, n'en fait pas forcément ton benchmark à mon sens, si tu ne le trade pas.
Si tu ne traite que de l'eurodoll par exemple, il est plus pertinent de comparer ton equity curve à l'évolution de l'eurodoll sur le temps, plutôt qu'au S&P, et ce, peu importe la volat. Non?



Ce que je n'ai pas raté en revanche, c'est la saga JP Fanguin.
Allez, bisous! ;)


Avatar de l’utilisateur
Pure Pip Producer
VideoBourse family
Messages : 1902
Inscription : 25 avr. 2016, 09:27

Re: Darwin PDC (Polyphasic Defense of Capital)

#14 Message par Pure Pip Producer »

karim91 a écrit : 24 sept. 2020, 21:49 Hello Emanita, PPP, Fab et tout le monde, ça fait un bail!! :)
Oui, ça fait un bail!

Nous avons décidé de ranimer la flamme Darwinex sur Videobourse! Car nous pensons que c'est bel et bien Darwinex qui a raison, sur le fond, sur la forme, en long, en large et peut-être même en diagonale! :D

Surtout avec l'arrivé prochaine du Private Label dont on attend des nouvelles... 8)


karim91 a écrit : 24 sept. 2020, 21:49 Cela fait maintenant un bout de temps qu'Emanita et PPP travaillent sur ce projet.
Je vous souhaite donc à tous deux une grande réussite tout d'abord sur l'exchange, puis... éventuellement sous d'autres formes par la suite ;)
Oui, nous travaillons dessus depuis très longtemps. Ce sera la première fois que je trade "pour" un Darwin. C'est-à-dire que le compte de trading lié au Darwin n'est pas fait pour faire le plus gros du profit. La majorité du profit étant réalisée sur le Darwin. En d'autre termes, nous laissons la main à l'algorithme de gestion du risque de Darwinex pour décider du "Combien", tandis que nous, nous nous occupons du "Où, du "Quand" et du "Comment"... Comme ça, plus aucun souci de Money Management. Ce qui en retour, nous permet de nous concentrer beaucoup plus sur les autres aspects du trading ;)

Lors mes premiers essais, je tradais pour moi, premièrement, pensant que le Darwin suivrait.

Alors que là, c'est vraiment à l'opposé! Tout est fait et conçu de base pour le Darwin PDC.


karim91 a écrit : 24 sept. 2020, 21:49 Une petite remarque,
Que la volatilité du DARWIN soit similaire à celle du S&P, n'en fait pas forcément ton benchmark à mon sens, si tu ne le trade pas.
Si tu ne traite que de l'eurodoll par exemple, il est plus pertinent de comparer ton equity curve à l'évolution de l'eurodoll sur le temps, plutôt qu'au S&P, et ce, peu importe la volat. Non?
Moi je ne fais que répéter ce qu'a annoncé Darwinex lors du "Pivot" :)

Et de toutes façons, je n'ai jamais eu de "benchmark", si ce n'est les autres traders... Ce qui en fait, occasionnait une compétition que je qualifierais de contre-productive, voir de "malsaine".

C'est la raison pour laquelle, je suis plutôt ravi d'avoir ce nouvel "ennemi" qu'est le S&P 500, héhé ;)

Concernant, le fait de se "benchmarker" à l'eurodollar, c'est n'est pas concevable, étant donné qu'il s'agit de 2 actifs qui s'affrontent. On en revient au même souci que cité plus haut, à savoir, se benchmarker aux autres traders qui traderaient l'eurodollar... ce qui n'est plus mon but.

karim91 a écrit : 24 sept. 2020, 21:49 Ce que je n'ai pas raté en revanche, c'est la saga JP Fanguin.
Allez, bisous! ;)
Oui hahahhahaahaa il a quand même bien mené sa barque et a réussi a tirer profit de sa vidéo qui est devenue virale sans qu'il le souhaite vraiment.

Le gars de la chaine Youtube "Grand Angle" l'avait tout de même soigneusement égratigné au passage :




Avatar de l’utilisateur
Emanita
Membre actif
Messages : 11
Inscription : 16 sept. 2020, 11:39

Re: Darwin PDC (Polyphasic Defense of Capital)

#15 Message par Emanita »

Bonjour tout le monde,

Notre Darwin PDC étant un actif et faisant suite à l’annonce de Darwinex concernant la possibilité de se « benchmarker » au S&P500, nous avons décidé de dresser un bilan comparatif à la fin de chaque trimestre.

Nous avons aussi montré les performances du CAC40 puisque PPP et moi-même sommes français.

On se retrouve à la fin du mois d’octobre pour un bilan mensuel :D


DAEF600D-074A-4461-95CC-56708F9EE7D9.png
Image
Je ne donne aucun conseil en investissement, je n'incite personne à tenter de faire ce que je fais, je montre simplement ce que moi je fais...

Avatar de l’utilisateur
Pure Pip Producer
VideoBourse family
Messages : 1902
Inscription : 25 avr. 2016, 09:27

Re: Darwin PDC (Polyphasic Defense of Capital)

#16 Message par Pure Pip Producer »

Bien le bonjour,

un petit mot aujourd’hui, mercredi 7 octobre 2020, afin de signaler le fait qu’après 7 jours, depuis le début du mois, la performance s’est matérialisée. Elle est de +3.04%.
Le risque initial est de -0.15%. En d’autres termes, seulement -0.15% du capital ont étés utilisé pour réaliser un profit de +3.04%.


PDC octobre 2020.jpg


Ce ne sera pas chaque mois aussi facile que ça, faut pas rêver! Nous avons vraiment marché sur l’eau et bénéficié de circonstances favorables... c'est la raison pour laquelle le Drawdown est si insignifiant, ce mois-ci.

Notons aussi le saut de 10k à 23k au niveau des investisseurs qui ont eut la bonne idée d’ouvrir un Compte Investisseur Darwinex : https://www.darwinex.com/fr/investors

Notons aussi que comme nous stoppons notre trading au plus haut de notre Equity Curve, aucun de nos investisseurs n’a, à ce jour, perdu le moindre euro.

Nous pouvons aussi constater, en haut à droite, que la divergence est positive de +0.16%. Ce qui veut dire que les investisseurs n’ont pas fait que +3.04% mais bel et bien 3.04% + 0.16% = +3.20%
Cela est dû à la souplesse avec laquelle nous rentrons sur le marché et à l’exécution DMA (sans last look) du broker Darwinex.

Et notons un dernier point, comme Darwinex autorise un levier x3 aux investisseurs qui le souhaitent, certains d’entre eux ont donc certainement réalisé une performance de 3.20% x 3 = +9.60% de manière légale et régulé par la FCA (UK), la Rolls Royce des régulations.



Bref! Nous concernant, notre moyenne mensuelle de +3.50% est maintenue... Le mois est donc déjà terminé pour nous :lol:

Il ne nous reste plus qu’à enfiler nos lunettes 3D, à préparer du pop corn et à nous installer confortablement, comme si nous étions au cinéma, afin de regarder les autres continuer leur trading et se battre contre les événements... En d'autres mots, vous l’aurez compris, le Darwin PDC (Polyphasic Defense of Capital) vient donc de rentrer dans sa phase dite du « Haut-Plateau ».



Salutations, amis Vidéoboursiens! :lol: :lol:

Trade Safe! :wink:

Pure Pip Producer

Avatar de l’utilisateur
Fabien LABROUSSE
Administrateur
Messages : 17712
Inscription : 17 mars 2008, 19:41
Localisation : Paris, France

Re: Darwin PDC (Polyphasic Defense of Capital)

#17 Message par Fabien LABROUSSE »

Bonjour Pure Pip Producer,

J'ai lu l'ensemble des messages de cette file de discussions et je vais suivre avec intérêt l'évolution des performances de ta stratégie.

Bon courage dans ce projet.


Et bonjour à Nicolas au passage : )
Image

La Structure (par VideoBourse) : Formation sur mesure et évolutive pour optimiser compréhension et résultats en trading

📈 Informations et inscriptions

📊 Plateforme de Trading : ProRealTime

🤝 Contact et échanges avec la communauté : Discord, mail, téléphone, LinkedIn, X (Twitter), Youtube...

📖 Marchés en aparté : Témoignages de traders, investisseurs, analystes et économistes sur les marchés financiers

Avatar de l’utilisateur
Pure Pip Producer
VideoBourse family
Messages : 1902
Inscription : 25 avr. 2016, 09:27

Re: Darwin PDC (Polyphasic Defense of Capital)

#18 Message par Pure Pip Producer »

Merci à toi Fabien! Cela nous fait très plaisir.

Je n'en suis pas sûr, mais il se pourrait bien qu'Emanita soit d'accord pour une courte interview sur ta chaine Youtube, lorsque nous aurons atteint 1 an de Track-Record... ça court pas les rues les femmes dans le trading! Ce serait pas si mal je trouve... A voir! ;)

Nicolas, c'est le meilleur d'entre nous! :)

Aruro
Nouveau
Messages : 2
Inscription : 13 oct. 2020, 05:26

Re: Darwin PDC (Polyphasic Defense of Capital)

#19 Message par Aruro »

Suivi très intéressant de votre stratégie ! Je ne connaissais pas.

Avatar de l’utilisateur
Emanita
Membre actif
Messages : 11
Inscription : 16 sept. 2020, 11:39

Re: Darwin PDC (Polyphasic Defense of Capital)

#20 Message par Emanita »

Bonjour à tous,

Je souhaitais vous faire part d’une information intéressante pour nos investisseurs concernant les frais de management.

Vous pourrez retrouver l’intégralité du texte sur https://help.darwinex.com/investments-costs#management

Je cite la partie qui concerne notre Darwin:

We charge 1.2% annual management fees on invested equity (1.85% for 10% VaR DARWINs during phasing out) (...)

No management fees are charged during inactive DARWIN periods. We identify inactive periods based on the DARWIN's behavior over the previous 6 months. (...)

An account is inactive if it's true that it currently has no exposure (it is in a gap) and that this gap is greater than or equal to the gap we use as a reference. An additional factor of the formula is that if the current gap is greater than 2 weeks, the DARWIN is considered inactive independently from the reference gap.


En d’autres termes, à compter d’aujourd’hui, le 22 Octobre 2020, et ce, jusqu’au premier jour ouvrable du mois suivant, tous nos investisseurs ( ceux déjà présents et les nouveaux arrivants) ne paieront pas de frais management.

En résumé, je dirais que c’est une des manières pour laisser dormir son argent gratuitement.

Bonne journée, à bientôt !

Emma
Image
Je ne donne aucun conseil en investissement, je n'incite personne à tenter de faire ce que je fais, je montre simplement ce que moi je fais...

Avatar de l’utilisateur
Pure Pip Producer
VideoBourse family
Messages : 1902
Inscription : 25 avr. 2016, 09:27

Re: Darwin PDC (Polyphasic Defense of Capital)

#21 Message par Pure Pip Producer »

Aruro a écrit : 14 oct. 2020, 21:03 Suivi très intéressant de votre stratégie ! Je ne connaissais pas.
Merci cher Aruro! Cela nous fait très plaisir.

Avatar de l’utilisateur
Pure Pip Producer
VideoBourse family
Messages : 1902
Inscription : 25 avr. 2016, 09:27

Re: Darwin PDC (Polyphasic Defense of Capital)

#22 Message par Pure Pip Producer »


Avatar de l’utilisateur
Pure Pip Producer
VideoBourse family
Messages : 1902
Inscription : 25 avr. 2016, 09:27

Re: Darwin PDC (Polyphasic Defense of Capital)

#23 Message par Pure Pip Producer »


Avatar de l’utilisateur
Emanita
Membre actif
Messages : 11
Inscription : 16 sept. 2020, 11:39

Re: Darwin PDC (Polyphasic Defense of Capital)

#24 Message par Emanita »

Bonjour tout le monde,

Dans mon précédent post, je dressais un tableau comparatif de notre Darwin par rapport à 2 grands indices, le S&P 500 ainsi que le CAC 40 pour le 3ème trimestre.

Je pense qu’il est peut-être plus judicieux de ne pas attendre la fin d’un trimestre pour publier ce tableau mais plutôt d’en faire un à la fin de chaque mois regroupant les 3 derniers mois.

De ce fait, voici ici les mois d’Aout, Septembre et Octobre.


D8427160-6360-4765-8621-B55DCE30CCB1.png


Nous sortons donc gagnant de ce trimestre glissant puisque les plus grands indices souffrent de l’instabilité due à la situation sanitaire.
Pour notre part, nous avons pensé en amont à un moyen de mettre toutes les chances de notre côté afin d’éviter de subir des pertes aussi lourdes lorsque la volatilité augmente.

A bientôt :D
Image
Je ne donne aucun conseil en investissement, je n'incite personne à tenter de faire ce que je fais, je montre simplement ce que moi je fais...

Avatar de l’utilisateur
Fabien LABROUSSE
Administrateur
Messages : 17712
Inscription : 17 mars 2008, 19:41
Localisation : Paris, France

Re: Darwin PDC (Polyphasic Defense of Capital)

#25 Message par Fabien LABROUSSE »

Bonjour,

Je vois qu'en novembre vous avez une performance de 1,99%.

Toutes vos positions sont fermées ?

Bravo pour ce beau démarrage et bonne continuation.
Image

La Structure (par VideoBourse) : Formation sur mesure et évolutive pour optimiser compréhension et résultats en trading

📈 Informations et inscriptions

📊 Plateforme de Trading : ProRealTime

🤝 Contact et échanges avec la communauté : Discord, mail, téléphone, LinkedIn, X (Twitter), Youtube...

📖 Marchés en aparté : Témoignages de traders, investisseurs, analystes et économistes sur les marchés financiers

Répondre